~需要家併設・再エネ併設・系統用蓄電池まで、多様な提供形態で収益化を支援~
■概要
株式会社Sassor(本社:東京都渋谷区、代表取締役:石橋 秀一、以下「当社」)は、需要家併設、再生可能エネルギー併設、系統用といった多様な蓄電池プロジェクトを横断的に最適化するエネルギーマネジメントプラットフォーム「ENES」を提供開始いたしました。ENESは、投資判断フェーズから運用・制御フェーズまでをデータドリブンに支援し、事業者の収益化に貢献します。
当社は、アグリゲーターとしての運用代行だけでなく、SaaS提供の形態も用意しており、事業者の早期収益化と柔軟な運用体制構築を支援します。
■開発の背景
再エネ導入拡大と電力市場自由化が加速する一方で、蓄電池運用は「収益最大化」「需給バランス確保」「BCP対応」といった複数の目的を同時に満たす必要があります。市場制度は頻繁にアップデートされ、需給調整市場や容量市場の入札要件、FIP制度のプレミアム設計、インバランスリスクといった判断材料は複雑化しています。
当社は、アグリゲーション事業で蓄積した制御アルゴリズムとデータ分析ノウハウを活用し、各用途に応じた最適な運転シナリオを自動生成できる仕組みを開発し、機能高度化を継続してきました。
■「ENES」の主な特長
- 用途別に最適化された収益シミュレーションと運転ロジック
需要家併設蓄電池のピークカット・需給調整制御で磨いたアルゴリズムを核に、再エネ併設、系統用といったプロファイルごとに最適な収支計画と運転シナリオを生成。ピークカット効果や自家消費率も統合して可視化します。
- Sassorがアグリゲーターとして制御可能
現在整備を進めているENES運用チームが、将来的には24時間の需給運用・入札業務・障害対応までを担い、遠隔制御やDR信号の配信を含む一気通貫サポートを提供する計画です。アグリゲーターとして、顧客リソースの早期収益化を目指します。
- SaaS型提供と柔軟なカスタマイズ
API連携・制御システムの提供を始め、事業者自身での運用業務を支援します。AI最適化モジュールや社内システムとの統合など、要望に応じた追加開発も可能です。
- 最適制御エンジン
蓄電池の運転指令、メーター、市場データを統合し、複数の収益化手法を織り交ぜた最適制御(ピークカット×アービトラージ×需給調整市場など)を提供します。また、柔軟な優先順位設定と運転計画作成が可能です。今後は他リソースとの連携や、予測モデルと連動した計画値更新、市場連携機能などの拡張を進めていきます。
■活用可能な収益機会
- 需給調整市場
- 容量市場
- JEPXアービトラージ
- 自家消費最大化
- ピークカット
- FIPプレミアム収入
- インバランス削減
- 出力制御回避
- 容量拠出金の削減
■提供形態とサポート体制
ENESは、当社がアグリゲーターとして蓄電池運用を実施する「アグリゲーション型」と、お客様がENESを使ってサービス提供ができる「SaaS型」の二つの提供形態を用意しています。どちらの形態でも、導入目的に応じたコンサルティング、補助金・補償スキームとの連携、24時間の監視とアラート通知を組み合わせ、安心して収益化に取り組める環境を提供します。

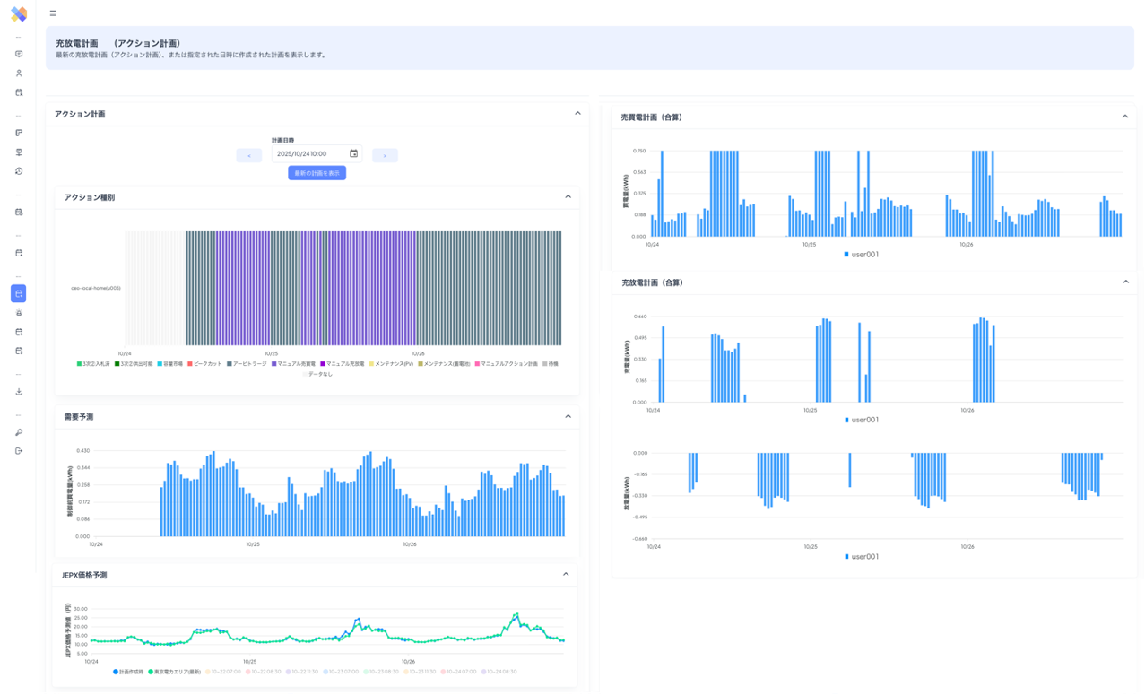
ENES概要

画面イメージ1

画面イメージ2
■今後の展望
今後は、EV充電器やV2X、空調・熱源設備など蓄電池以外の分散型リソースにも制御対象を拡張し、複数リソースを統合した最適化を実現します。また、既に提供している気象・需給・価格の高精度予測モデル(JEPX価格予測・需要予測を含む)をさらに進化させ、需給調整市場や容量市場のルール変更にもリアルタイムで追従できる機能強化を進めてまいります。
■株式会社Sassorについて
Sassorは、AIによるエネルギーリソースの最適制御技術を核に、アグリゲーションプラットフォーム「ENES」の開発・提供を行っています。「ENES」は、蓄電池等の分散型エネルギーリソース(DER)を最適に制御することで、卸電力市場や需給調整市場における収益創出から、需要家様の電気料金削減(ピークカット)さらには事業継続計画(BCP)まで、多様な価値を創出します
。また、電力情報サイト「グリッド研究所」を通じて、電力系統情報などのデータ提供も行っています。今後も、蓄電池を活用した収益性向上や再生可能エネルギーの普及を支援する技術提供を通じ、持続可能な社会の実現に貢献してまいります。
【Sassor会社概要】
会社名: 株式会社Sassor (サッソー)
代表取締役: 石橋 秀一(いしばし しゅういち)
設 立: 2010年9月30日
所在地: 東京都渋谷区桜丘町 4-17
URL:
https://www.sassor.com
事業内容: AIを活用した電力アグリゲーションサービスの開発・提供
【本件に関するお問い合わせ】
株式会社Sassor (サッソー)
担当:矢嶋
お問合せ先(E-mail):sales@sassor.com